Перегляд протоколу відповідей
Протокол відповідей користувача на питання тесту відкривається через кнопку "Детальніше" зі звіту з тестування.
Перейти до перегляду Звіту з тестування можливо кількома способами:
- зі сторінки з таблицею Завданнь через кнопку Дії - Звіт:

- зі сторінки певного завдання в блоці Результати через кнопку Аналізувати:

- через меню Навчання - Звіти по навчанню - Звіт з тестування: (детальніше в Звіт з тестування).
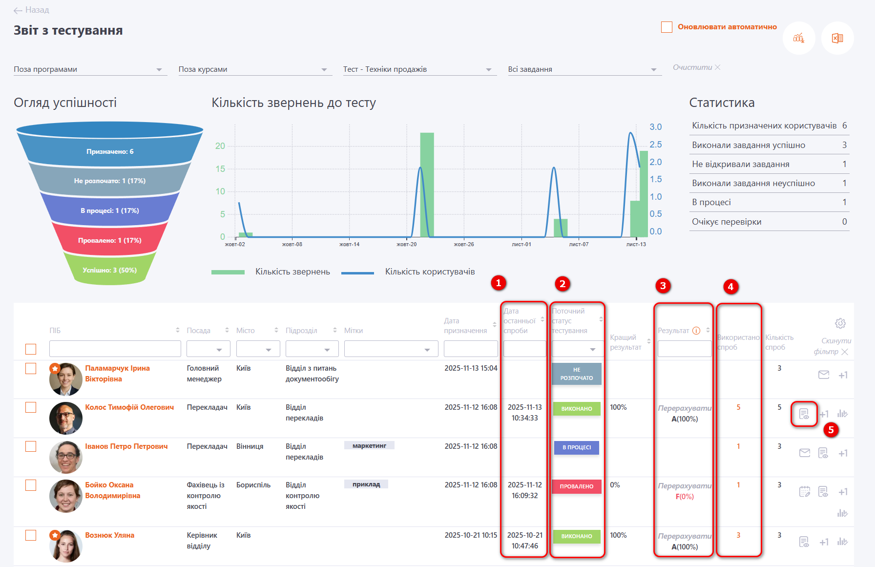
В звіті відображається дати останньої спроби тестування (1), поточний статус (2), результат (3) та порядковий номер спроби (4).

Для переходу до детального протоколу відповідей по кожному окремому користувачу потрібно натиснути на "Детальніше" (5).
В протоколі відображається:
- коротка інформація про Користувача (1);
- параметри завдання, при яких користувач проходив тестування (2);
- статистика тестування (витрачений час, отриманий результат і т.д.) (3);
- графік, що ілюструє динаміку відповідей на запитання (4).
По горизонтальній осі розміщено номери запитань, які були поставлені Користувачеві. По вертикалі показано скільки часу в секундах пройшло з моменту виведення питання користувачеві до відповіді на нього.
На графіку маркерами позначаються правильно і неправильно дані відповіді. По кліку на маркер можна прочитати яке питання було задано і скільки секунд витратив користувач на відповідь.
- таблиця з результатами відповідей (5), де відображається як відповів користувач і як треба було правильно відповісти.
Також виводиться набраний бал та його % від максимально можливого балу з поточного питання.
