View Protocol of answers
The user’s Protocol of answers for quiz questions is opened by clicking on the Read more button from the quiz report.
There are several ways to view the Quizzing Report:
- From the Tasks table page, click the Actions - Report button:

- From a specific task page, in the Results block, click the Analyze button:

- Through the Learning - Training reports - Quizzing report menu. (more details Quizzing report).
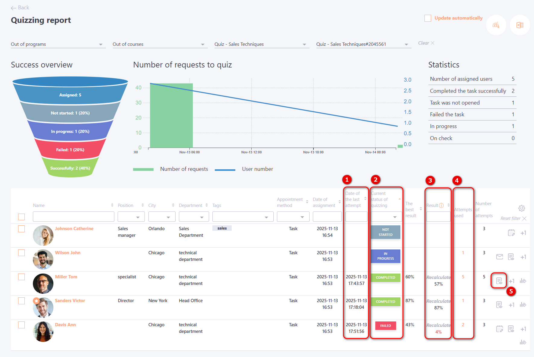
The report displays the Date of the last attempt (1), Current status of quizzing (2), Result (3) and Attempts used (4).

To open the detailed Protocol of answers for each individual user, click Read more (5) button .
The Protocol displays:
- short information about the User (1);
- the task parameters under which the user completed the quiz (2);
- quizzing statistic (time Started and Finished, Result, etc) (3);
- a chart illustrating the dynamics of answering the questions (4).
On the horizontal axis, the numbers of the questions presented to the user are shown. On the vertical axis, the time in seconds is displayed — measured from the moment the question was shown to the user until the moment they answered it.
The chart uses markers to indicate correct and incorrect answers. By clicking a marker, you can see which question was asked and how many seconds the user spent answering it.
- a table with the answer results(5), which displays how the user answered and how the correct answer should have been.
The score and its % of the maximum possible score for the current question are also displayed.
